AI Agent Performance Analytics And Optimization Using Analyze Tab

The Analyze Tab provides a comprehensive view of how your AI Agent performs after deployment. It is designed to help teams move beyond simply launching the AI Agent and focus on improving its effectiveness over time.

This section brings together key performance data, user interactions, and actionable insights so that you can understand what is working, identify gaps, and continuously refine the AI Agent experience.

The Analyze Tab includes:

  • Overview Dashboard
  • Conversations
  • Leads
  • Visitors

Together, these sections form a complete feedback system for monitoring performance and driving improvements.

Why the Analyze Tab Matters

An AI Agent should not be evaluated solely based on whether it is live. Its success depends on whether it:

  • Resolves user queries effectively
  • Delivers a positive user experience
  • Converts visitors into leads or actions
  • Captures meaningful and usable data
  • Improves consistently over time

The Analyze Tab provides the visibility required to assess all of these aspects and make informed decisions.

How to Use the Analyze Tab Effectively

A structured workflow for using analytics typically involves:

  • Reviewing high-level performance metrics regularly
  • Analyzing individual conversations for quality and accuracy
  • Comparing visitor engagement against lead conversion
  • Identifying recurring issues or drop-off points
  • Refining prompts, data sources, or workflows
  • Repeating this process continuously

This iterative approach ensures that your AI Agent evolves based on real user interactions.

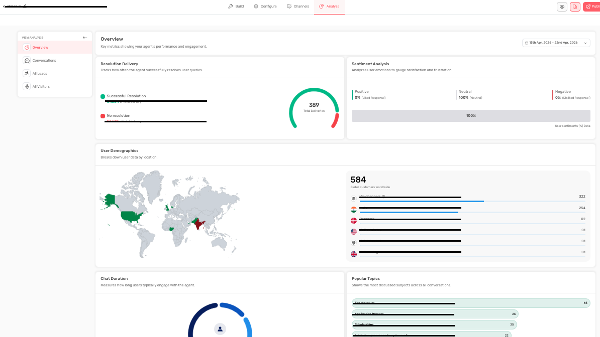
Overview Dashboard

Overview

The Overview Dashboard presents high-level performance metrics over a selected time period. It helps you understand both usage and effectiveness at a glance.

The dashboard includes the following key metrics:

  • Resolution Delivery
  • Sentiment Analysis
  • User Demographics
  • Chat Duration
  • Popular Topics

Each metric provides a different perspective on performance.

Resolution Delivery

What It Shows

This metric indicates how often the AI Agent successfully resolves user queries. It typically includes:

  • Successful resolution percentage
  • Unresolved interaction percentage
  • Total interactions

Why It Matters

Resolution Delivery is one of the most important indicators of effectiveness. A high response rate does not necessarily mean high usefulness resolution quality is what truly matters.

Best Practices To Follow

  • Monitor areas with low resolution rates
  • Investigate whether issues are caused by weak source data, unclear prompts, or missing responses
  • Refine flows based on recurring gaps

Sentiment Analysis

What It Shows

Sentiment Analysis categorizes user reactions into:

  • Positive
  • Neutral
  • Negative

Why It Matters

Even if queries are technically resolved, users may still feel dissatisfied. Sentiment helps capture this qualitative aspect of performance.

Best Practices To Follow

  • Review conversations linked to negative sentiment
  • Identify whether tone, clarity, or response structure needs improvement
  • Treat sentiment as a signal, not just a metric

User Demographics

What It Shows

This section provides insights into your users' geographic locations.

Why It Matters

Understanding user location helps identify:

  • Key markets driving engagement
  • Opportunities for localization or language support
  • Potential adjustments in business hours or availability

Chat Duration

What It Shows

Chat Duration measures how long users stay engaged with the AI Agent. It is typically grouped into time ranges such as:

  • 0 - 2 minutes
  • 2 - 5 minutes
  • 5 - 10 minutes
  • 10+ minutes

Why It Matters

This metric requires context:

  • Shorter duration may indicate quick resolution or early drop-off
  • Longer duration may indicate deep engagement or user confusion

Best Practices

Always evaluate chat duration alongside resolution and sentiment metrics before drawing conclusions.

Popular Topics

What It Shows

Popular Topics highlights the most frequently discussed subjects across conversations.

Why It Matters

This helps identify:

  • Common user needs
  • Recurring questions or objections
  • Opportunities to improve content or workflows

Best Practices To Follow

  • Use this data to strengthen chatbot responses
  • Update website content or FAQs based on recurring topics

Final Recommendation for Dashboard

The Overview Dashboard should be used to identify patterns and trends. It helps you determine where deeper analysis is required.

Conversations

Overview

The Conversations section provides access to individual chat sessions. This allows you to review how the AI Agent interacts with real users in actual scenarios.

Users can:

  • View conversation history
  • Filter conversations by platform
  • Search by keywords
  • Analyze full interaction flows

Why Conversations Matter

This is where performance data becomes actionable. It helps answer questions such as:

  • Why users drop off
  • Whether the AI Agent asks questions in the right sequence
  • Where confusion or friction occurs
  • How effectively handoffs or escalations are handled

Best Practices To Follow

  • Review conversations regularly, not only when issues arise
  • Focus on repeated patterns rather than isolated cases
  • Prioritize failed or escalated interactions
  • Compare high-performing and low-performing conversations

Common Mistakes To Avoid

  • Ignoring conversation-level insights
  • Focusing only on summary metrics
  • Failing to connect insights back to prompt or data improvements

Final Recommendation

Conversation analysis is one of the most valuable optimization tools. It provides direct insight into user experience and system behavior.

Leads

Overview

The Leads section displays structured data collected from users during conversations. This includes fields such as:

  • Name
  • Email
  • Phone number
  • Company details
  • Other custom attributes

Why It Matters

Leads represent tangible business outcomes. This section helps determine whether your AI Agent is effectively converting interactions into meaningful data.

What You Can Do

  • Filter leads by date range
  • Customize displayed fields
  • Export leads for further use
  • Integrate with CRM systems

Best Practices To Follow

  • Ensure required fields are properly configured
  • Review leads regularly for quality and completeness
  • Connect lead data with CRM or follow-up systems
  • Analyze incomplete or inconsistent entries

Common Mistakes To Avoid

  • Assuming all captured leads are high quality
  • Ignoring missing or incorrect data
  • Separating lead analysis from conversation review

Our Recommendation

Leads should be evaluated not only as output but as feedback on how well your AI Agent qualifies and converts users.

Visitors

Overview

The Visitors section tracks users who interacted with the AI Agent, regardless of whether they converted into leads.

Why It Matters

This section helps you understand the relationship between engagement and conversion. It provides insight into how many users enter the funnel versus how many complete desired actions.

Key Insights

  • High visitor volume with low conversions may indicate friction or weak calls-to-action
  • Low visitor volume with strong conversions may indicate limited reach
  • Strong traffic but low engagement may signal issues with triggers or design

Best Practices

  • Compare visitor trends with lead conversion regularly
  • Analyze performance by page, campaign, or source
  • Review trigger timing and placement

Common Mistakes To Avoid

  • Focusing only on visitor numbers without evaluating outcomes
  • Assuming traffic issues are always the cause of low conversions
  • Ignoring the role of chatbot configuration in engagement

Our Recommendation

Visitors represent potential opportunity, while leads represent realized value. Both must be analyzed together to accurately understand performance.

Conclusion

The Analyze Tab is not just a reporting tool; it is a continuous improvement system. By combining high-level metrics with detailed conversation insights, it enables teams to refine their AI Agent based on real user behavior.

When used consistently, this section helps ensure that your AI Agent becomes more effective over time, delivering better user experiences and stronger business outcomes.

Feel free to use our chat tool on the bottom right or reach out to us at [email protected] if you have any questions, and our team can help you with a quick solution.